Alfa Laval plate heat exchangers
- Authors: Sorokin S.S.1
-
Affiliations:
- Alfa Laval Potok
- Issue: Vol 89, No 3 (2000)
- Pages: 17-18
- Section: Articles
- URL: https://freezetech.ru/0023-124X/article/view/105978
- DOI: https://doi.org/10.17816/RF105978
- ID: 105978
Cite item
Full Text
Abstract
The widespread use of plate heat exchangers as elements of refrigeration systems - evaporators, condensers - began during the energy crisis in 1976. By this period, as a result of laboratory studies carried out by Alfa Laval, correlation relationships were obtained that made it possible to reliably describe heat transfer and hydraulic characteristics of a two-phase flow in the channels of the heat exchanger. Already in 1984, plate heat exchangers began to be used in heat pumps and refrigeration systems.
Keywords
Full Text
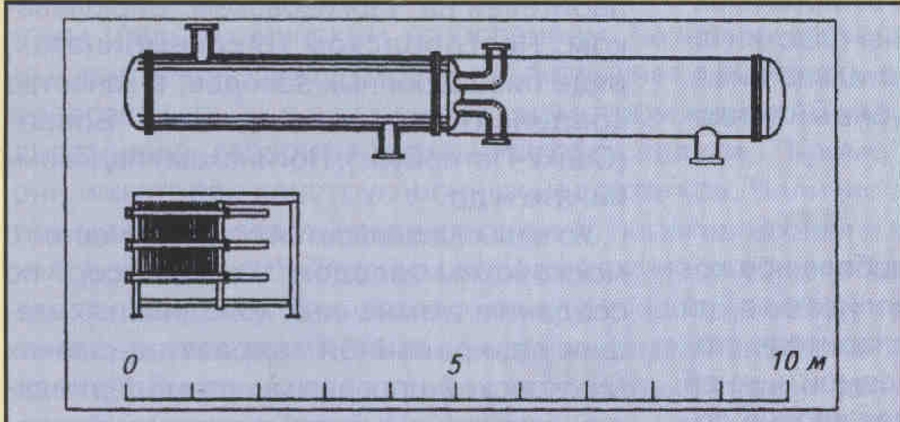
Размеры пластинчатых теплообменников в сравнении с кожухотрубными позволяют создавать более компактные системы (рис. 1). Дополнительное уменьшение габаритов и массы, снижение стоимости монтажных работ могут быть достигнуты объединением испарителя, конденсатора и форконденсатора на одной раме (рис. 2).
Рис. 1. Сравнительные размеры пластинчатого и кожухотрубного испарителя
Небольшой внутренний объем пластинчатых теплообменников позволяет уменьшить количество хладагента в системе и способствует эффективному удалению инертных газов.
Рис. 2. Вариант конструктивного исполнения полусварного пластинчатого теплообменника
Благодаря высоким значениям коэффициента теплопередачи пластинчатые теплообменники могут эффективно работать при степени циркуляции 1,2-1,5, что соответствует без насосной системе по дачи хладагента типа “термосифон”.
Вместе с тем использование небольшого насоса позволяет применять меньший пластинчатый теплообменник в сравнении с термосифоном.
Обслуживание и гибкость конструкции
Полусварной теплообменник может быть относительно просто разобран для ревизии и очистки. Химическая очистка таких аппаратов очень эффективна благодаря высокой степени турбулентности потока в каналах. Небольшой внутренний объем теплообменника позволяет обеспечить его быструю очистку при использовании малого количества растворов.
Пластинчатый теплообменник представляет собой гибкую конструкцию, по этому изменение нагрузки, замена хладагента или изменения температурного режима могут быть компенсированы изменением числа кассет.
Пластинчатые теплообменники можно последовательно собирать на месте, например при их установке в глубоких шахтах с небольшим размером проходов.
Материалы
Наиболее часто при меняемые материалы для пластин - это AISI 304, 316 или Титан, а также различные сплавы.
Стандарты «Альфа Лаваль» - кассеты из стали AISI 316.
Титановые кассеты применяются в тепловых насосах, использующих морскую воду; в системах охлаждения шахт; в системах морс кого базирования; в пищевой промышленности, где хладоносителя- ми являются коррозионноактивные вещества.
В химической промышленности часто используют редкие сплавы.
Риск замерзания
Цель исследования - определить, как в условиях начала кристаллизации (вблизи точки замерзания) можно управлять системой, с тем чтобы получить возможность использовать теплоту фазового перехода.
Рис. 3. Зависимость температуры воды на выходе из испарителя вблизи точки замерзания при снижении температуры кипения °C: 1 — температура воды на входе; 2 — температура воды на выходе: 3 — температура кипения; тепловая нагрузки на испаритель
Результаты экспериментов (рис. 3.) позволяют сделать следующие выводы:
• блокировка каналов из-за кристаллизации воды при снижении температуры кипения практически невозможна, если поддерживается постоянная циркуляция воды;
• даже если вода циркулирует в частично замороженных каналах, система может быть быстро возвращена в нормальное состояние при повышении темпера туры кипения;
• при полном замерзании каналов, что может наступить в результате прекращения циркуляции воды, не следует опасаться разрушения пластин и прокладок;
• интенсивность образования льда внутри аппарата в значительной степени зависит от уровня турбулизации потока и напряжения вязкостных сил на стенке ка нала.
В целом благодаря высоким значениям коэффициента теплопередачи пластинчатый теплообменник может работать при относительно малой разности температур потоков, а следовательно, риск замерзания существенно снижается.
Конструктивные особенности
Полусварной пластинчатый теплообменник собирается из кассет, гофры которых направлены встречно. В результате кассеты соприкасаются во множестве точек пересечения гофр. Максимальное расстояние между точками кон такта не превышает 10 мм. Такая конструкция позволяет обеспечить относительную жесткость пакета пластин. Вместе с тем па кет пластин полусварного тепло обменника обладает достаточной степенью свободы и в ряде случаев проявляет свои “мягкие" свойства, позволяя гасить гидроудары и колебания. Именно это свойство предохраняет теплообменник от разрушений при замерзании хладоносителя.
При расчете и эксплуатации трубчатых теплообменников особое внимание должно быть уделено обеспечению устойчивости конструкции к автоколебаниям, вызываемым расходами взаимодействующих сред.
Устойчивость пластинчатых полу сварных теплообменников в отличие от кожухотрубных к автоколебаниям и вибрациям позволяет применять их на таких объектах, как атомные станции или установки морского базирования.
Пластинчатые теплообменники «Альфа Лаваль» разрешены к применению практически во всех странах мира. В России помимо сертификатов соответствия та кие теплообменники получили разрешение ГОСГОРТЕХНАДЗОРА на применение в аммиачных холодильных системах.
Работа в качестве испарителя и конденсатора
Гофрированные пластины обеспечивают высокую турбулизацию потоков и, следовательно, высокий коэффициент теплопередачи. Возникают высокие напряжения сдвига - напряжения вязкостных сил, обеспечивающие способность теплообменника к самоочищению. В то же время они не приводят к большим потерям давления.
Переохлаждение конденсата в пластин чатом теплообменнике достигается проще, чем в кожухотрубном, благодаря противотоку и постоянному контакту конденсата с охлаждающей средой.
Если требуется значительное переохлаждение конденсата, используется от дельный пластинчатый теплообменник с индивидуальной системой регулирования.
В компактном и высокоэффективном пластинчатом конденсаторе должны быть реализованы в чистом виде противоток, высокое значение коэффициента теплопередачи и малая степень загрязнения.
При этом температура конденсата может быть очень близка к температуре охлаждающей среды (2...3°С), что оказывает позитивное влияние на производи тельность установки в целом.
Пластинчатый теплообменник может быть использован в качестве испарите ля. Высокие турбулентность потока и напряжения вязкостных сил обеспечивают:
- надежное регулирование производи тельности
- относительно высокие значения коэффициентов теплопередачи как в зоне предварительного нагрева, так и в зоне перегрева в системах с ТРВ (прямое расширение). При этом потеря давления в области перегрева невысока;
- гомогенность потока, что повышает эффективность переноса пара, масла и, если присутствуют, то и инертных газов, которые, скапливаясь, могут вносить дополнительное тепловое сопротивление.
Гомогенность потока способствует также развитию пленочного кипения, что, в свою очередь, значительно увеличивает теплопередачу;
• высокие значения коэффициента теплопередачи при использовании гликолей, этанола, хлорида кальция, а также масла;
• низкую степень загрязнения;
• возможность работы при высоких температурах кипения.
Пластинчатые полу сварные теплообменники хорошо зарекомендовали себя в системах охлаждения с термосифоном, а также в системах прямого расширения.
Рис. 4. Зарядка аммиака в установку с кожухотрубным испарителем
Общий объем хладагента в системе охлаждения, где использованы пластинчатые теплообменники, значительно ниже, чем в системах с кожухотрубными тепло обменниками (рис. 4, 5).
Рис. 5. Зарядка аммиака в установку с пластинчатым испарителем и конденсатором; а — подача хладагента типа «термосифон»; б — подача хладагента типа «прямое расширение» ( ТРВ на входе в испаритель)
Масло
В аммиачных системах небольшое количество масла может скапливаться на входе в теплообменник-испаритель, по этому применяют дренаж в самой нижней точке. Однако в ряде случаев вполне до статочно той циркуляции, которую обеспечивает пластинчатый теплообменник благодаря высоким значениям напряжения вязкостных сил и турбулизации потока. При нормальной концентрации масла - около 1-2 % - получено максимальное значение коэффициента теплопередачи при паросодержании на выходе из тепло обменника 0,7.
Чиллеры
Преимущества пластинчатых теплооб- менников позволяют создавать на их базе современные высокоэффективные охлаждающие машины с заправкой не большого количества хладагента - чиллеры, которые применяются в системах с хладоносителем. Сегодня такие компании, как York, Trane, Carrier, Mycom, Dakin, Grasso и т.д., широко используют в своих чиллерах теплообменники «Альфа Лаваль».
В настоящее время компания «Альфа Лаваль» предлагает российским разработчикам и производителям холодильной техники шире использовать преимущества пластинчатых теплообменников. Уже установлены и успешно работают полу сварные теплообменники в качестве испарителей на Черкизовском, Бирюлевском, Новгородском мясокомбинатах, ряде пивоваренных заводов; в качестве конденсаторов - в компании “ Браво” (Санкт-Петербург), Ногинском хладокомбинате и др.
Успешно развивается сотрудничество с московским заводом “Компрессор” по созданию аммиачных холодильных машин дозированной заправки в рамках Московской программы по модернизации крупных аммиачных систем холодо- снабжения объектов столицы. Продолжаются испытания полусварного пластинчатого теплообменника во ВНИХИ.
Расширение применения таких аппаратов позволило начать их производство в России, на заводе «Альфа Лаваль Поток» (г. Болшево Московская обл.), что, безусловно, сказалось положительно на стоимости теплообменников и сроках их поставки.
About the authors
S. S. Sorokin
Alfa Laval Potok
Author for correspondence.
Email: info@eco-vector.com
Cand. tech. Sciences
Russian FederationReferences
Supplementary files








